2025年益生菌市场销售额达704亿,同比增长近40%。
上半年市场呈现双轨并行:一边是低价产品占据销量主体,另一边是千元级高端单品引领增长。
当体重管理类产品占据TOP10单品超6成销售额,便携果冻形态声量暴增216倍,成为新宠。
功能细分成为核心驱动力,体重管理、便携即食品类备受青睐。
本土品牌凭借技术突围,细分人群场景成为未来增长核心引擎。
本篇数据来源魔镜CMI产品,解读及分析由AI生成,仅供参考,请自行甄别。希望能给您带来启发。
01 市场趋势分析 1、 整体增长与季节性波动 益生菌市场在2025年1-7月呈现显著增长,总销售额达704.36亿CNY,同比增长39.75%,销量增长25.47%。
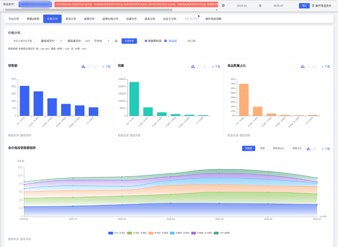
低价产品主导市场,0-202元价格段销量占比69.15%,且低价子类目(均价186.52CNY)占据62.7%市场份额,销量同比增长34.38%。
2. 高端化与功能细分趋势 高单价产品(如呜咔实验室单品1386CNY、菌小宝869CNY)在Top10商品中占据主导,销售额占比42.3%,验证消费者对高端功能的支付意愿。功能性需求突出:体重管理类产品(如代谢、塑形)占Top10销售额61.3%,便携即食类(如果冻形态)声量同比增长21638%。临床验证和专利技术成为溢价关键支撑点。
3. 竞争加剧与品牌分化 市场集中度(CR5)波动剧烈,本土品牌通过差异化突围:呜咔实验室销售额同比增1967%(单价1386CNY),白云山低价策略销量超116万件。中高端品牌通过场景化产品(如女性益生菌、儿童益生菌)提升客单价。
4. 消费者体验与风险点 消费者对食用效果正面反馈占比56.91%(如改善肠胃、瘦身显著),但负面评价集中在效果不明显(4450次)和不良反应(拉肚子、便秘)。价格敏感度反映在低价段稳定性(0-202元销量占比波动仅6%),而高端市场依赖技术信任。
02 人群与场景产品开发建议 1.女性健康市场(25-35岁) 开发方向: 体重管理益生菌:结合“塑形代谢”“瘦身效果”功能(Top4/6/7单品验证需求),推出果冻/胶囊形态,均价300-600元。 女性专属配方:针对妇科健康(如私密护理益生菌),需临床数据背书,参考仁和女性益生菌(同比+27.36%)。 场景渗透:通过小红书、抖音投放“轻食搭档”“办公室常备”内容,强化“由内而外美”心智。
2.母婴群体(儿童/孕产妇) 开发方向: 儿童益生菌咀嚼片:无糖配方,强调过敏预防(社媒高频词“湿疹”“宝宝”)。 孕产妇肠道调理:联合母婴KOL推广,突出菌株安全性(如biogaia婴幼儿童益生菌销量同比+33%)。 渠道策略:专业药店和母婴垂直电商(如京东健康)布局,通过专家背书提升信任。
3.中老年健康管理(50岁+) 开发方向: 三高调理益生菌:结合富硒(互动量14.1万)、高钙(13.6万互动)概念,设计颗粒剂型便于服用。 肠道活力配方:参考“养胃调理”概念(同比+6001%),推出药食同源复合产品(如益生菌+山楂)。
4.都市白领(健康生活方式) 开发方向: 即食型产品:开发果冻/速溶条包(均价500元+),匹配通勤、出差场景。 情绪调节益生菌:结合GABA成分,植入“职场抗压”场景。
03 差异化竞争策略 技术驱动: 场景营销: 夏季场景: 渠道优化: 跨境渠道:
04 风险规避建议 合规性: 品控升级:
本文摘选来源:魔镜洞察







强化菌株临床验证(如标注“160/185临床试验”),优先开发本土化菌株(针对中国人群肠道特征)。
家庭场景:推出家庭装(如星球兽“全家适用”单品销量18.3万件)。
结合“解暑”“祛湿”需求(高频词“腹泻”“口臭”),推出凉茶风味益生菌。
下沉市场:针对三线以下城市开发小包装低价产品(0-100元),通过方言短视频教育市场。
高端产品(≥1000CNY)入驻天猫国际,强调菌株稀缺性(如专利菌种B420)。
确保功效宣称符合广告法(如标注临床试验报告编号),避免“治疗”等敏感表述。
优化益生菌存活率(微胶囊技术),减少不良反应(拉肚子声量1955次)。